
วันนี้ 02.06.2021 โปรแกรมบัญชีออนไลน์ PEAK มีอัปเดต Version ใหม่ สามารถติดตามรายละเอียดการพัฒนาดังนี้
Update New PEAK
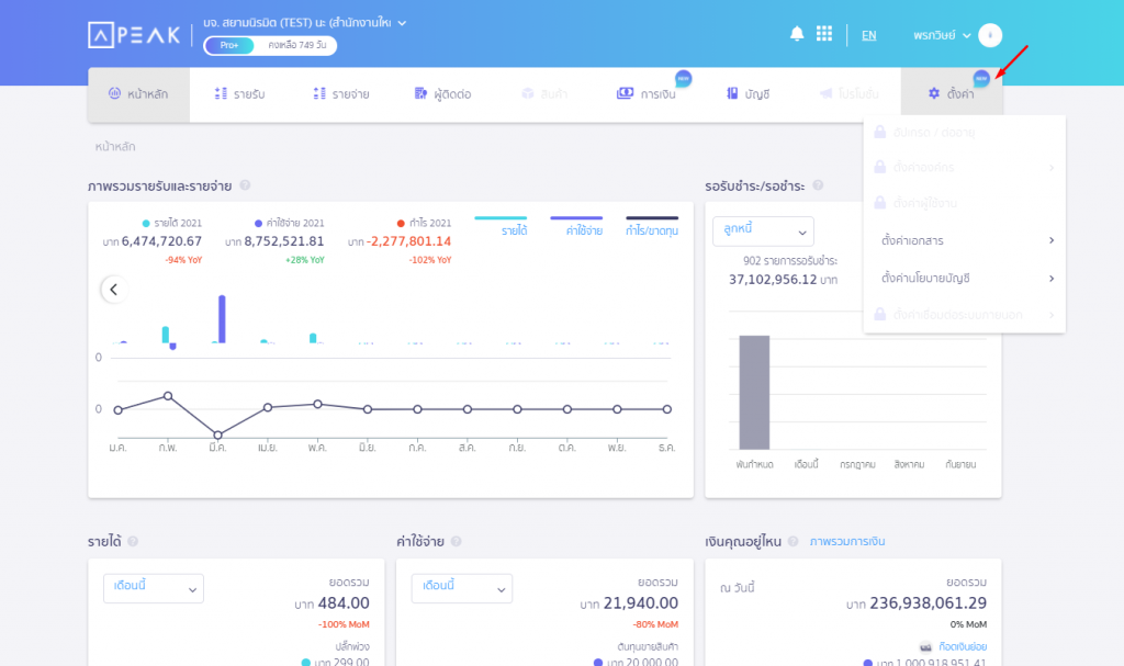
- เปิดเมนูตั้งค่าบน NewPEAK ส่วนตั้งค่าเอกสาร และตั้งค่านโยบายบัญชี
- เพิ่มรายการเงินที่คาดว่าจะเข้าออกของกิจการ หน้าปฏิทินในเมนูการเงิน
- เพิ่มไอคอนการเงินประเภทสำรองรับจ่าย
Update
- เพิ่มการแสดงค่าเสื่อมราคาสะสมยกมา และมูลค่าซากในรายงานสินทรัพย์ถาวรรายตัว
- เพิ่มการแสดง Preview ไฟล์แนบเอกสารให้รองรับสกุลไฟล์ .jpeg
- เพิ่มการแจ้งเตือน กรณีกดออกจากหน้าสร้างเอกสารโดยที่ยังไม่มีการบันทึก
- เพิ่มจำนวนสินทรัพย์ถาวร ให้รองรับสูงสุด 4,000 รายการ
- ปรับหน้าการตั้งค่าผู้ใช้งานให้สามารถเพิ่มหรือแก้ไขสิทธิผู้อื่นได้ไม่เกินสิทธิที่ตนเองมีอยู่
- ปรับการ input เบอร์โทรศัพท์ให้ใส่ข้อความหรือสัญลักษณ์พิเศษได้
Bug Fix
- แก้ไขรายการเคลื่อนไหวหน้าการเงินหมายเหตุไม่แสดง กรณีรายการโอนเงินมีค่าธรรมเนียม
- แก้ไขผังบัญชีพัก 999999 ไม่แสดงยอดเงินคงเหลือที่หน้าบัญชีแยกประเภท
- แก้ไขหน้าหัก ณ ที่จ่ายในลิงก์ไม่แสดงลายเซนต์และตราประทับของกิจการ
- ปรับปรุงแก้ไขเรื่องอื่น ๆ และพัฒนาระบบ เพื่อประสบการณ์ใช้งานที่ดีขึ้น

แนะนำ Highlight New Feature
- เปิดเมนูตั้งค่าบน NewPEAK ส่วนตั้งค่าเอกสาร และตั้งค่านโยบายบัญชี
- การตั้งค่าบน NewPEAK และ PEAK จะเชื่อมต่อและส่งผลถึงกัน

- เพิ่มรายการเงินที่คาดว่าจะเข้าออกของกิจการ หน้าปฏิทินในเมนูการเงิน
- เงินทีคาดว่าจะเข้า ดูจากเอกสารฝั่งรายรับที่มีวันครบกำหนดเป็นวันที่ในอนาคต
- เงินทีคาดว่าจะออก ดูจากเอกสารฝั่งรายจ่ายที่มีวันครบกำหนดเป็นวันที่ในอนาคต
- เงินทีคาดว่าจะเข้าออก จะไม่นำมาคำนวณ เป็นเงินเข้า-ออกสุทธิ


- เพิ่มไอคอนการเงินประเภทสำรองรับจ่าย แสดงในตัวเลือกการชำระเงิน

- เพิ่มการแสดงค่าเสื่อมราคาสะสมยกมา และมูลค่าซากในรายงานสินทรัพย์ถาวรรายตัว

ติดตามความรู้จาก โปรแกรมบัญชี PEAK ได้ที่ peakaccount.com
หรือเข้าใช้งานโปรแกรม คลิก เข้าสู่ระบบ PEAK
หรือสอบถามรายละเอียดเพิ่มเติมทาง inbox ของ Facebook PEAK โปรแกรมบัญชีออนไลน์